Unifi Nettverk

Stabile nettverk. Full oversikt. Én plattform.

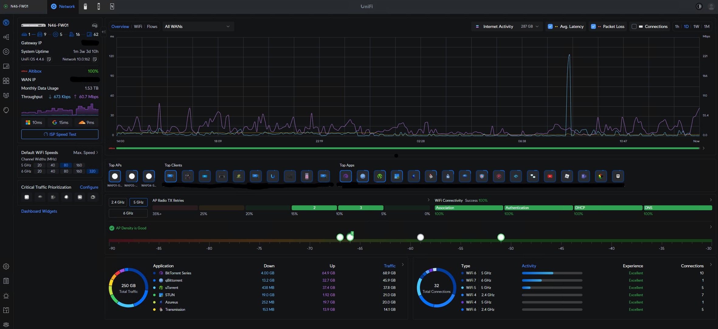
UniFi Network er kjernen i moderne nettverksdrift.
Hos Momentia designer og leverer vi profesjonelle UniFi-nettverk for private, bedrifter og næring – bygget for stabilitet, sikkerhet og enkel administrasjon.

Med UniFi får du full kontroll over både kablet og trådløst nettverk, samlet i ett oversiktlig grensesnitt.


Helhetlig nettverksløsning

Vi bygger komplette nettverksmiljøer basert på UniFi:

  • brannmur og gateway
  • kablet nettverk med UniFi switcher
  • trådløst nettverk med UniFi aksesspunkter
  • sentral administrasjon og overvåkning

Alt settes opp som én samlet løsning – tilpasset din virksomhet.

Designet for ytelse og stabilitet

Et godt nettverk handler om mer enn utstyr.
Vi sørger for:

  • riktig nettverksarkitektur
  • segmentering med VLAN
  • optimal Wi-Fi-dekning og kapasitet
  • prioritering av trafikk (QoS)
  • ryddig og dokumentert oppsett

Resultatet er et nettverk som fungerer – også når belastningen øker.

Planlegging basert på plantegninger

Vi designer nettverket basert på plantegninger for å sikre:

Riktig plassering av aksesspunkter
God dekning i alle soner
Riktig kapasitet der behovet er størst

Dette gir færre problemer og bedre brukeropplevelse.

Enkelt å drifte – enkelt å utvide

UniFi Network gir deg:

  • full oversikt i sanntid
  • enkel administrasjon
  • ingen lisenskostnader
  • et system som kan vokse med virksomheten
Full oversik i en app
Sett opp eget isolert nett for dine kunder og besøkende